williamhill中文官网
Flue gas denitration technology
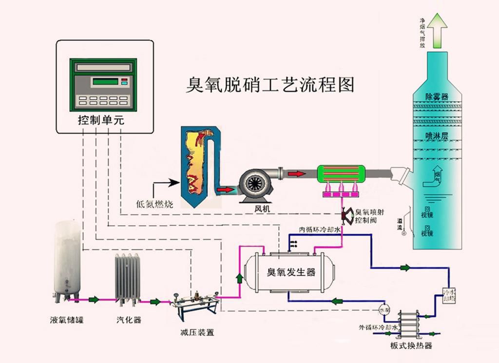
臭氧脱硝工艺

臭氧(O3)是一种强氧化性物质,它可以将烟气中的不溶性的低价态氮氧化物氧化成NO2、N2O5等高价态的可溶性氮氧化物,结合湿法洗涤工艺与SO2、HCl、HF等可溶性酸性气体一同被去除,脱硝效率可达90%以上。适用于不具备SCR或SNCR反应温度窗口的脱硝工程,以及在已有脱硝设施的基础上需进一步提高脱硝效率的改造工程。

亚太森博(山东)浆纸有限公司电厂
1× 288t/h CFB锅炉臭氧脱硝工程

亚太森博(山东)浆纸有限公司电厂,1×288t/h CFB锅炉烟气脱硝工程采用臭氧 氧化湿法吸收脱硝工艺;吸收剂采用钠碱液,设计脱硝效率>67%。

查看详情>>
臭氧脱硝工艺流程图

查看详情>>